|
|
Isard Royal T-700 - 1962
Un autito fuerte y ligero
Revista
Parabrisas Nro. 24. Noviembre de 1962
Publicado en Test del Ayer en Junio de 2010 |

El Isard listo para las pruebas de aceleración en el autódromo
A pesar de su formato relativamente alto y angosto, que por cierto no transmite una sensación de velocidad, el Isard se presenta como un vehículo ágil, de dirección liviana, directa y agradable, frenos aceptables, motor "zumbador" y, sobre todas las cosas, una estabilidad realmente sobresaliente
Para nosotros, el Isard Royal 700 era algo así como un enigma. Teníamos un dato importante; poquísimas quejas, prácticamente ninguna en correo PARABRISAS.
De modo que estábamos preparados para un auto sólido, robusto, pero no suponíamos que tendría, además, características deportivas.
También te puede interesar
- Road Test del Citroën 2 CV
- Road Test del De Carlo 700
El último aspecto resultó una sorpresa total. A pesar de su formato relativamente alto y angosto, que por cierto no transmite una sensación de velocidad, el Isard se presenta como un vehículo ágil, de dirección liviana, directa y agradable, frenos aceptables, motor "zumbador" y, sobre todas las cosas, una estabilidad realmente sobresaliente. Así entonces, el Isard se presta mucho al manejo deportivo, mientras que por otra parte la inteligente selección de sus cuatro relaciones de marcha lo convierte en un agradable vehículo de ciudad.
Al sentarse al volante
El interior del Isard es amplio, y su formato algo "cuadrado" ofrece una gran ventaja cuando se trata del espacio vertical de los ocupantes del asiento trasero. En este cochecito, a pesar de su modesta cilindrada y tamaño en general, no hay problema para los ocupantes de atrás; en cambio, longitudinalmente no podemos decir lo mismo, puesto que el Isard es un auto cortito, y si el asiento delantero se corre hasta el fin de su desplazamiento, el respaldo prácticamente toca el cojín del asiento de atrás.
Por otra parte, este desplazamiento es sumamente generoso, de modo que un conductor de notable altura podrá manejar este autito pequeño con bastante comodidad, pero renunciando a la posibilidad de transportar pasajeros atrás.

El rolido del Isard es poco notable. A pesar del diseño trasero de suspensión, que no es lo más moderno en la materia, el Isard T-700 dobla bien, notándose especialmente esta característica en la calle mojada o con "barrito"
El volante es cómodo, de razonable diámetro, con bocina accionada por botón central, de su ángulo de inclinación no crea objeciones. Menos elogiable, en cambio, la palanca de cambios. Resulta que el Isard Royal 700 es prácticamente único en su categoría, en poseer un motor delantero con tracción a las ruedas traseras por eje cardánico, es decir, el diagrama convencional.
Cuando consideramos también que el motor, de dos cilindros opuestos, es muy corto (en sentido del eje longitudinal del coche), comprenderemos entonces por qué la caja de velocidades se encuentra tan adelante. La palanca de cambios es, además, cortita, vale decir, que entonces hay que estirar el brazo para hacer un cambio de marcha. Con una palanca un poquito más larga, este problema sería mucho menor.
Un aspecto curioso del Isard es la selección de las posiciones correspondientes a las cuatro marchas; es como si fuera una caja normal, pero invertida de atrás para adelante. La primera está a la izquierda y abajo (como una primera en caja de tres velocidades); la segunda, izquierda y arriba, es decir, se pasa de un solo movimiento. Para la tercera se pasa a neutral, a la derecha y abajo, y la cuarta es derecha y arriba. Al principio lleva a confusiones. Sería más lógico usar un diagrama convencional, a nuestro juicio.

En la selección de las cuatro marchas resulta evidente que la cuarta ha sido concebida como un "overdrive", ya que no es aconsejable colocar cuarta abajo de los 60 kilómetros por hora. En el coche que nos fue entregado para testear, una curiosa falla intermitente y recurrente, limitaba por momentos la velocidad máxima en 3era a solamente 60 kilómetros por hora, cifra a que a duras penas coincidía con la mínima en cuarta. "Nuestro" vehículo había sido intensamente usado por gente de la fábrica, y en algunos aspectos denotaba las huellas de veinticinco mil kilómetros de duro andar.
Por ejemplo, el sincronizado de 3era a 2da a veces no tenía la fuerza necesaria como para evitar que "cantaran" los engranajes, y en muchos casos nosotros recurrimos al doble embrague. Nuestro diagnóstico "de afuera" fue que se había gastado el sincronizado por el uso.

El tren trasero no rebota al frenar y no se bloquea antes que el delantero, circunstancia que otorga una buena adherencia de las cuatro ruedas en el momento del frenado
Además, tenía un desgaste en el diferencial (aparentemente de satélites) que en determinado momento producía un golpe sordo de atrás, de poca intensidad pero que producía la impresión patente de que el Isard hubiera sido tocado paragolpe contra paragolpe por un coche que viniera atrás. Varias veces nuestros testers se dieron vuelta para hacer consideraciones sobre la personalidad del supuesto atropellador, para encontrarse con que no había nadie atrás ...
Los pedales son pequeños y tienen poca separación entre si. En nuestro coche el embrague era de acción rápida ("celoso") y su acción se producía al iniciar el recorrido (es decir, desembragaba contra el piso y al levantarlo dos o tres centímetros ya estaba completamente embragado).
Muchas veces la gente nos pregunta si las fábricas no nos dan coches especialmente preparados. No hemos tenido ningún caso así, y en algunos casos los coches que nos han entregado han estado bastante baqueteados; uno de ellos era, precisamente, el Isard. Fuera de toda duda, un Isard particular cuidadosamente ablandado y mantenido, estaría exento de algunos de los defectitos que hemos señalado nosotros. 
El acabado interior con posabrazos en los asientos traseros
El manejo
Como hemos dicho antes, es muy agradable, descansado e interesante. El asiento delantero es corrido, con respaldo dividido para permitir el acceso fácil al asiento de atrás. El tablero tiene un solo instrumento de aguja, el velocímetro, con cuentakilómetros cuya lectura es a veces tapada por la aguja del velocímetro. Hay luces para presión de aceite, dinamo, luz alta y reserva de nafta. El freno de mano se halla debajo del tablero y es efectivo y de fácil accionamiento. Ya hemos comentado la palanca de cambio, debiendo agregar que las posiciones están marcadas en la perilla.

No se engañe por la huraña expresión de Del Valle...: El Isard T-700 frena muy bien
El tablero tiene un teclado "tipo piano"; en sus teclas están marcadas con dibujitos, luz de posición, luz alta y limpiaparabrisas; una cuarta tecla prende la luz del tablero (que no tiene reóstato) pero ésta carece de dibujito, lo que sugiere que los diseñadores del auto no pudieron hallar un simbolismo que denotara el tablero. Y que no quisieron internarse en el no-figurativismo... El plafonier se prende al abrir las puertas o en forma individual.
"Nuestro " Isard vino equipado con una radio Blaupunkt que anduvo muy bien...unos días, y después dejó de funcionar. Además tenía calefacción y ventilación, que anduvo muy bien. Nuestro test correspondió con algunas mañanas de intenso frío; pero a poco de haberse entibiado el motor ya la calefacción empezaba a trabajar... y muy pronto había que apagarla porque la temperatura se hacía insoportable...
Cuando tuvimos las primeras noticias del Isard 700, hace algunos años, criticamos, por razones estéticas, el parabrisas envolvente tipo "auto grande". Sin embargo, hemos podido comprobar que la visibilidad del Isard 700 es realmente excepcional. Ahora bien, si esa ventaja en visibilidad compensa el uso de un parabrisas envolvente de costosa reparación en caso de rotura (un fenómeno que por cierto no es desconocido en el campo), es un aspecto muy subjetivo.
Los frenos son buenos sin ser extraordinarios. No hubo evidencia de "fade". El acelerador era algo duro. 
La toma fue hecha en El Cuadrado (Córdoba), donde el 700 hizo gala de su agilidad trepadora
Las cuatro marchas hacia adelante son sincronizadas. Es muy útil el hecho de poder colocar la primera con el coche en marcha, sin tener que recurrir a un frenético pas de deux; a medida que pasa el tiempo, más y más coches nuevos tienen cajas con la primera marcha sincronizada. Lo contrario ha sido acertadamente definido como un "anacronismo" por una publicación colega del Viejo Mundo.
Amplio baúl
Considerando el tamaño del coche, el baúl del Isard 700 es amplio y profundo, o sea que admite bultos de formato "incómodo". Como en otros coches europeos, hay un "escalón" que hace necesario que los bultos que se saquen del baúl, se levanten por encima. Los coches norteamericanos generalmente admiten la posibilidad de sacar los bultos deslizándolos por el piso del baúl.
La rueda de auxilio está fijada a la contracara del capot. Es muy cómodo desde el punto de vista de dejar libre el baúl pero lógicamente hace pesado levantar el capot, y creemos que para una dama no resulta fácil ejecutar un cambio de rueda. 
Nótese que a pesar de tener el motor adelante, por su sistematización horizontal ha sido posible colocar la rueda de auxilio en la tapa del capot delantero. El baúl es pequeño, pero tiene profundidad. El parabrisas envolvente es un detalle muy poco visto en coches pequeños
Manejo en ciudad
En la ciudad, el Isard es un vehículo agradable, de buena caja (una vez que el conductor haya memorizado las posiciones del diagrama de cambios de marcha), y controles en general livianos y ágiles. La dirección es excelente. Tiene indicador de viraje con retorno y repetidor luminoso, y en el comando del indicador de viraje esta combinada la guiñada. El limpiaparabrisas funciona con un pedal tipo fuelle de goma, en el piso del compartimiento de manejo. También en el piso hallamos la llave de cambio de luz.
Tanto en ciudad como en campaña hallamos un defecto en la ventilación, que no está bien lograda. Por el hecho de ser envolvente el parabrisas, sus parantes son verticales, y no tiene ventiletes el auto; los vidrios delanteros son del tipo levadizo, los traseros se abren en abanico.
Estando abiertos los vidrios de adelante, se cruzan y entrecruzan una serie impresionante de corrientes y turbulencias que resultan muy molestas para todos. Esta situación tampoco se puede resolver abriendo los vidrios de atrás, como hemos comprobado prácticamente. Nuestro test se realizó en invierno, circunstancia que agravó ese defecto, pero creemos que aún en verano es desagradable tener una corriente de aire dirigida a la nuca, como ocurre en el Isard. 
En la ruta
En la ruta abierta, el Isard se revela como un autito sobresaliente. No solamente es dable andar indefinidamente a 90 - 100 Km/h, sino que si el usuario se conforma con andar a ochenta se beneficiará con un consumo extraordinariamente bajo; nosotros anduvimos ¡diecinueve kilómetros por litro!.
Vale decir que es factible llegar a Mar del Plata con apenas 22 - 23 litros de combustible, cifra que descuella por lo baja, aun en comparación con otros vehículos de similar categoría.
El auto es cómodo, al menos para los que van adelante; tres adultos pueden "arreglarse" aunque para cuatro el asunto se pone más feo, porque como habíamos dicho antes, el espacio asignado a las piernas de los ocupantes traseros, es reducido. Para niños, no habría ningún problema.
Los faros no son extraordinarios; en "nuestro" coche estaban además orientados en forma no muy buena. El cambio de luces se efectúa por medio de un pedalín.
El andar en montaña del Isard es notablemente bueno; el motor tiene potencia suficiente, la caja tiene las cuatro marchas sincronizadas, buena dirección, frenos excelentes, y ¿que más se puede pedir?. El Isard trepa como un chivito.
Regresando de Córdoba a Buenos Aires, nos detuvimos a almorzar en Marcos Juarez... donde el coche fue visto por el concesionario de esa localidad, Sr. Bengoechea (h). Insistieron en llevar al 700 al taller para intentar localizar la falla intermitente; debido al escaso tiempo disponible, no pudieron subsanar el inconveniente, que se arregló varios días después en Buenos Aires, pero de cualquier forma nos quedó la gratísima impresión de su cordialidad y su elogiable interés en defender el prestigio de la marca cuya representación ostentan. 
Las dimensiones internas del Royal T-700 son generosas por tratarse de un automóvil de cilindrada pequeña
Conclusiones
Un autito fuerte, ligero, sumamente estable. Necesita ser manejado con manos comprensivas. Verticalmente, tiene mucho espacio; longitudinalmente, no tanto, porque es un cochecito corto. La suspensión es deportiva, tiesa. Tiene defectitos; el más irritante, acaso, la colocación de la palanca de cambios y su ilógico diagrama de accionamiento. Otro defecto, la ventilación, que debería ser mejorada, máxime en nuestro país donde es tan importante.
Luego, el Isard Royal T-700 es un vehículo de fuerte y definida "personalidad"; merece que todo comprador de coche en esa categoría, analice bien el Isard antes de decidirse por esta u otra marca. El blog de Test del Ayer. Visto en Río Cuarto

|

CONCLUSIONES
Los más
Los menos
Escasa capacidad de las plazas traseras
-
Ubicación incómoda de la palanca de cambios
-
Diagrama anticonvencional en la ubicación de los cambios de marcha
-
Ventilación inadecuada del habitáculo

VELOCIDAD MÁXIMA 112.000 KM/H
Promedio de varias corridas en sentidos opuestos
|
|
|
|
2s 3/5 |
|
0.40 Km/h |
6s 4/5 |
|
0-60 Km/h |
15s 2/5 |
|
|
26s 0 |
|
|
50s 0 |
EL ISARD ACELERA EN FORMA RÁPIDA Y PROGRESIVA
|
ERROR DEL VELOCÍMETRO |
|
Vel Indicada |
Vel Real |
|
20 |
20 |
|
40 |
38 |
|
60 |
57 |
|
80 |
75 |
|
100 |
92.8 |
|
DIÁMETRO DE GIRO |
|
A la derecha |
9.00 m |
|
A la izquierda |
8.70 m |
IMPERMEABILIDAD
Buena en el caso de agua. Pequeñas filtraciones en los lugares normales, base de puertas, colizas de ventanas, etc. El baúl deja pasar tierra, polvo, con alguna intensidad |
|
CONSUMO |
|
Velocidad |
km/l |
|
En ciudad |
14.5 |
|
En ruta a 80 Km/h |
18.9 |
|
Alta velocidad |
17.0 |
|
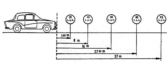
DISTANCIA DE FRENADO |
|
Vel |
Total |
|
20 Km/h - 0 |
1.60 m |
|
40 Km/h - 0 |
8.00 m |
|
60 Km/h - 0 |
16.80 m |
|
80 Km/h - 0 |
27.00 m |
|
95 Km/h - 0 |
37.00 m |
EL FRENAJE FUE CONSTANTE Y APENAS SE PROLONGÓ EN LA PRUEBA DE DIEZ DETENCIONES SUCESIVAS. EL 700 ES UN COCHE QUE NO TIENE PROBLEMAS DE FRENOS
|
VELOCIDAD DE CAMBIO DE MARCHAS |
|
I |
24 Km/h |
|
II |
54 Km/h |
|
III |
79 Km/h |
|

Los dos limpiaparabrisas deben recorrer una complicada trayectoria para cubrir el parabrisas panorámico
TABLA DE DETALLES GENERALES
|
Arranque eléctrico |
Si |
|
Arranque en la llave de contacto |
Si |
|
Bocina |
Simple |
|
Aro bocina en el volante |
No |
|
Luz en el motor |
No |
|
Luz en la guantera |
No |
|
Luz en el baúl |
No |
|
Apertura de las puertas delanteras |
Para adelante |
|
Colocación de los pedales |
Colgantes |
|
Colocación de la palanca de cambios |
En el piso |
|
Medidor de nafta |
Luz roja para reserva |
|
Medidor de temperatura |
No |
|
Medidor de presión de aceite |
Luz indicadora de la presión |
|
Amperímetro |
Luz indicadora de carga |
|
Parcial de kilometraje |
No |
|
Encendedor |
No |
|
Ceniceros |
En el tablero |
|
Espacio para radio |
Si |
|
Lavaparabrisas |
No |
|
Calefacción |
Si |
|
Reóstato de luces de tablero |
No |
|
Traba de dirección |
No |
|
Comando de luces |
En el tablero |
|
Cerraduras en las puertas |
Una. En el lado izquierdo |
|
Cerradura en la guantera |
No |
|
Cerradura en el tanque de nafta |
No |
|
Cerradura en el baúl |
Si |
|
Espejo retrovisor exterior |
Si |
|
Manijas de puertas |
Tipo boton de empuje |
|
Alfombra |
Goma |
|
Techo |
Tapizado |
|
Interior de puertas |
Tapizado |
|
Posabrazos |
No |
|
Ventanas |
Tipo manivela levadizos |
|
Posabrazos |
Cuatro |
|
Respaldo delantero graduable |
Si |
|
Colocación de la batería |
Adelante |

EL PARABRISAS PANORÁMICO DEL ISARD ADMITE AMPLIA VISIBILIDAD. EN GENERAL, EL ISARD ROYAL ES UN COCHE DE ADECUADO ESPACIO LUMINOSO

Tablero con perillas para señaladores de viraje 
LOS CIRCULOS DE VIRAJE SON MUY ESTRECHOS, ASEGURANDO BUENA MANIOBRABILIDAD

El motor de dos cilindros opuestos, 700 cm3 y enfriamiento a aire. Entre los coches modernos muy pequeños el Isard ocupa una posición de excepción al tener transmisión convencional a cárdan
|
VALOR DE LOS VEHÍCULOS 0Km A FEBRERO DE 1961 |
| Vehículo |
Valor en pesos |
|
Alcre Susana 500 (entrega 120 dias) |
198.000 |
|
Alcre Luis 700 (entrega 1 año) |
310.000 |
|
Bambi Microcupe |
159.000 |
|
Bergantin Std |
410.850 |
|
Bergantin Lujo |
421.850 |
|
Bergantin Super 6 |
446.850 |
|
Borward |
550.000 |
|
Citroen 2 CV |
255.000 |
|
Carabela |
555.810 |
| De Carlo 700 |
278.000 |
| De Carlo 700 Cupe |
330.000 |
| Di Tella 1500 |
418.000 |
| Dinarg Microcupe |
151.500 |
| DKW Auto Union |
378.000 |
| Estanciera 4x2 |
398.240 |
| Estanciera 4x4 |
459.740 |
| Estanciera Lujo 4x2 |
405.710 |
| Estanciera Lujo 4x4 |
467.310 |
| Hansa 1100 |
422.300 |
| Hansa 1100 Rural |
437.850 |
| Heinkel Microcupe |
149.000 |
| Fiat 750 |
250.000 |
| Fiat 1100 |
358.000 |
| Graciela |
270.000 |
| Isard 700 |
279.500 |
| Isard 400 Sedan |
189.500 |
| Isard 400 Sport |
217.000 |
| NSU Prinz |
247.500 |
| Peugeot 403 |
519.495 |
| Peugeot 404 |
695.000 |
| Renault Dauphine |
308.770 |

|
|
|
Motor |
|
4 tiempos. 2 cilindros opuestos. Diámetro por carrera 78 x 72 mm. Cilindrada 682 cm3. Relación de compresión 7.3:1. Potencia máxima 30 HP DIN a 4.900 rpm (33.9 HP SAE). Par motor máximo 5 kgm a 3.500 rpm. Válvulas en cabeza. Refrigeración por aire forzado por una turbina. Lubricación a presión con bomba de aceite. Capacidad del cárter: 2 litros. Alimentación por 1 carburador Solex 32 PCI con bomba de pique. Bomba de nafta mecánica a diafragma. Encendido por batería / ruptores / bobinas / bujias. Avance centrífugo. Luz de platinos 0.3 a 0.4 mm. |
|
Transmisión |
|
Cada de 4 marchas todas sincronizadas y MA. Relaciones: 1era 4.48; 2da 2.27; 3era 1.33; 4ta 1:1 y MA 4.12. Acoplamiento trasero hipoidal con relación 4.86:1. |
|
Suspensión |
|
Delantera. Independiente, brazos transversales y longitudinales, resortes helicoidales y amortiguadores telescópicos hidráulicos.
Trasera. Eje rígido, ballestas longitudinales de tres hojas, y amortiguadores telescópicos hidráulicos |
|
Dirección |
|
Tipo sinfin y sector. Relación 18:1. |
|
Frenos |
|
Hidráulicos de expansión interna. Diámetro de campanas 230 mm. Ancho de cintas de freno 30 mm. Superficie total de frenado 488 mm. De Mano: Mecánicos, con comando a cable sobre las ruedas traseras |
|
Sistema eléctrico |
|
Batería de 12 v / 32 Amp-hora |
|
Ruedas |
|
Cubiertas 520 x 12. Llantas 350 x 12. Presión 23 libras / pulg.2 atrás y adelante. |
|
Carrocería |
|
Bastidor de largueros longitudinales sección "U" soldados al piso de la carrocería. Sedán dos puertas. Peso vacío 640 kg. Carga útil 302 kg. Peso total admisible 940 kg. Distancia entre ejes 2.000 mm Trocha delantera 1.200 mm Trocha trasera 1.170 mm Largo total (sin defensas) 3.420 mm Ancho 1.470 mm Alto 1.376 mm Tanque de nafta de 40 litros (6 litros de reserva) |
Vea también

Presentación del Isard T-400
Revista Parabrisas Nro 34. Septiembre de 1963

Road Test del NSU Prinz
Revista Parabrisas Nro 15. Febrero de 1962
|
NOTA PARA FORISTAS, WEBMASTERS, ETC.
Si te ha gustado este test y vas a usarlo en un foro, sitio web o cualquier otra publicación, por favor no olvides mencionar que lo obtuviste de Test del Ayer además de incluir un link a este sitio.
Muchas gracias. |
|